Google Analytics and Firebase Integration

Integrations

Hi, Community!

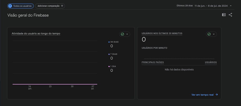
I'm trying to integrate Google Analytics to my project in Firebase, but the dashboard doens't show any data from the apps activity. The GA's shows that "no data has been received in the last 48 hours" on the Data Flows page.

My context:

My app is currently in production, published in Play Store and App Store.

I've tried the integration after the Stores deployment.

Questions:

Does Google Analytics track the activity from Test/Run Mode?

To collect data from the actual user, after deployment, I have to lauch a new version on Stores?

What have you tried so far?

Redid the GA configuration

Did you check FlutterFlow's Documentation for this topic?
Yes
5
10 replies